技成培训网 技成学习APP 技成工具箱 技成企业服务

欢迎回到技成培训网

技成培训网

电工题库宝典

技成电工课堂

PLC练习题

技成PLC课堂

变频器故障查询

技成PLC学吧

伺服驱动故障查询

技成PLC网校

当前位置:技成首页 > 文章中心 > 技成百科 > 硬件升级CPU问题

硬件升级CPU问题

刘玉蓉 发布于2014-12-02 17:25 12 0 标签:

CPU要升级,412到416,原有程序和其他组态不变,这个头一次操作,直接在硬件组态中更换CPU就可以么?这会不会影响原组态好的DP从站和I/O等?具体如何操作,求指点!

佳答案

1、给自己的程序做个备份,好是将CPU在线程序进行上传后备份
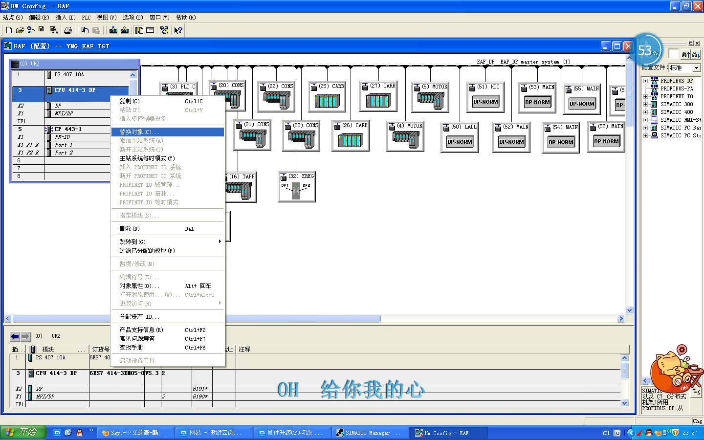
2、停电后直接CPU即可,送电后使用软件如图1所示,替换CPU(硬件型号与更换后CPU一致)
2、编译后,确认无误后重新下载,(注意:CPU要重新启动)
建议你将MPI电缆带在身边,以防止无法下载使用MPI电缆进行下载


图片说明:1,替换对象  

若有收获,就点个赞吧!

文章来源于网络及文献如有侵权请联系站长
分享到:

微信扫一扫分享

阅读与本文标签相同的文章

相关推荐

最新文章 热门文章
最新课程 免费课程
PLC资料下载 电工电气资料下载
应用新秀
变频器故障代码查询APP
伺服故障代码查询APP
技成
手机APP
热门标签